

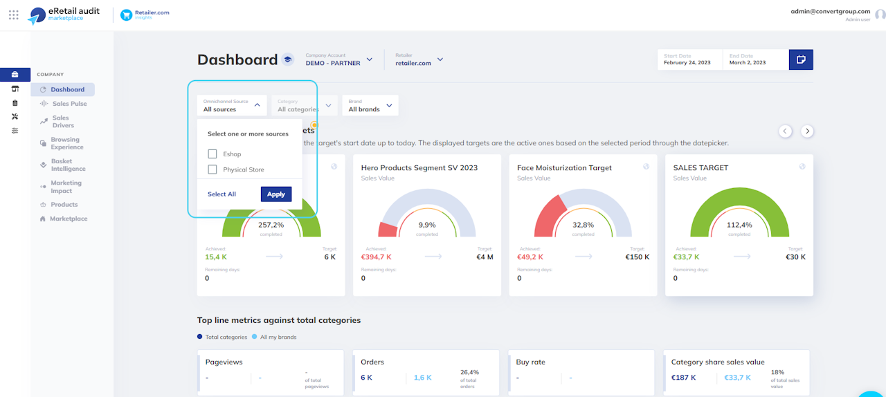
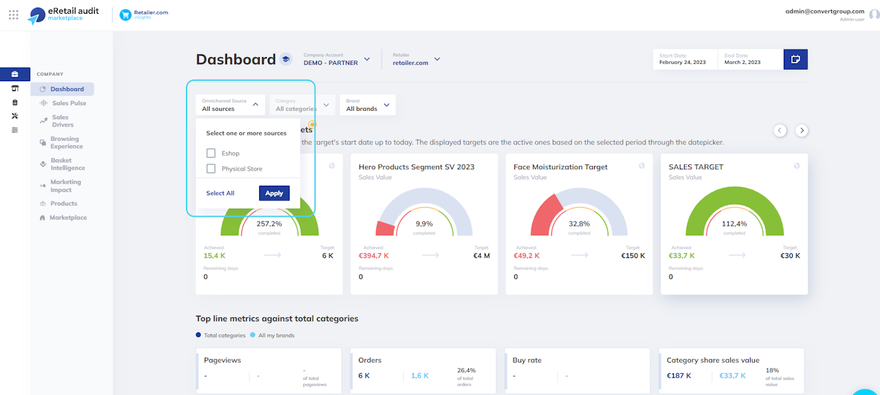
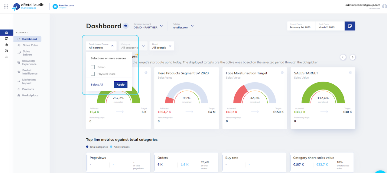
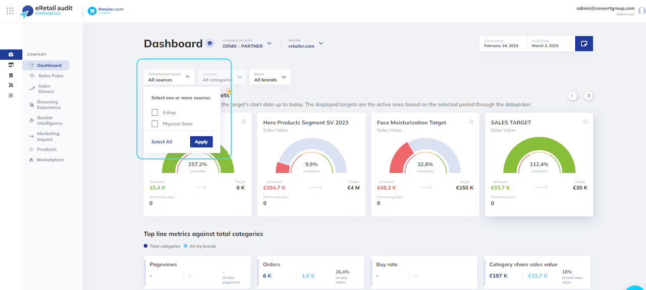
Unveiling Total Omnichannel Performance
Understanding overall performance across omnichannel sources is crucial for making informed decisions. With our latest enhancement, you now have the ability to effortlessly grasp your overall performance landscape by default.
This enhancement facilitates quicker analysis, ensuring no valuable data sources are overlooked.
Of course, you can deep dive into specific source analysis just by selecting the respective omnichannel source.
🔧Changes Applied
Upon logging in, users will immediately see totals for all omnichannel sources available for their account, providing a comprehensive overview.
In default views of accounts with multiple omnichannel sources, certain metrics like pageviews, buy rate, and marketing channels are unavailable (they only refer to the eshop source).
The browsing experience screen remains unaffected as it only refers to the source of the eshop.
